Ширина канала
Чтобы открыть ширину канала, перейдите на страницу "Статистика", нажав на иконку монитора в левом меню с любой страницы личного кабинета.
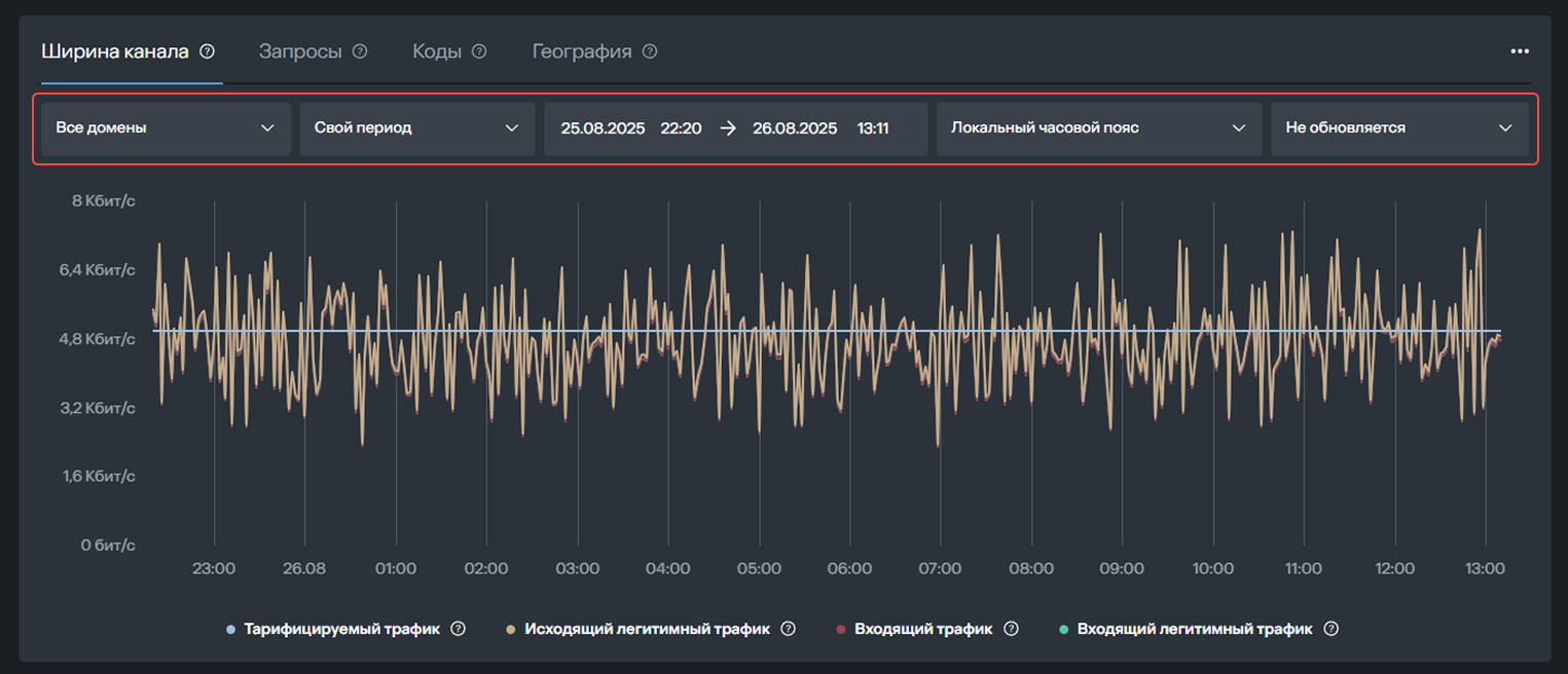
Ширина канала будет первым разделом на странице статистики. Здесь вы можете посмотреть подробную информацию о трафике. В верхней части над графиком можно выбрать домены, установить период отображения отчёта, часовой пояс и частоту обновления.

Под графиком обозначены 4 типа трафика:
Тарифицируемый трафик
Определяется объёмом полосы трафика, зафиксированной в вашем тарифе. Для расчёта используется алгоритм 95-го перцентиля по исходящему и входящему легитимному (очищенному) трафику. В течение месяца исходящий и входящий легитимный (очищенный) трафик измеряются и фиксируются каждые 5 минут. Для каждого из видов трафика в конце месяца исключаются 5 % пиковых значений, и из оставшихся 95 % выбирается максимальный показатель — это и есть 95-й перцентиль. Система сравнивает 95-й перцентиль исходящего трафика и 95-й перцентиль входящего легитимного трафика. Из этих двух значений выбирается наибольшее, которое используется для расчёта оплаты.
Исходящий легитимный трафик
Трафик, который ваш сервер отправил посетителям вашего сайта через платформу фильтрации. Этот показатель отражает объём очищенных исходящих данных — ответов на запросы, прошедшие через систему защиты. Включает только легитимные (разрешённые) ответы веб-сервера, то есть страницы, файлы и ресурсы, реально запрошенные пользователями или поисковыми системами.
Входящий трафик
Общий трафик, который платформа фильтрации принимает и проверяет на предмет подозрительной активности. Включает в себя и реальных пользователей, и паразитный трафик: DDoS-атаки, фишинг, спам, вредоносные файлы и коды, автоматические программы для сканирования на уязвимости.
Входящий легитимный трафик
Трафик, прошедший полную фильтрацию на платформе защиты. После удаления вредоносных, подозрительных и паразитных запросов остаются только обращения от реальных пользователей и доверенных сервисов (например, поисковых систем). Именно этот показатель отражает реальную пользовательскую активность на сайте и участвует в расчёте тарифицируемого объёма трафика наряду с исходящим легитимным трафиком.

Нажимая на название типа трафика, вы можете исключить его из графика. В этом случае его название станет серым. Чтобы этот тип трафика снова отображался в отчёте, повторно нажмите на его название.