WAF Lite
Чтобы открыть статистику WAF Lite, перейдите на страницу "Статистика", нажав на иконку монитора в левом меню с любой страницы личного кабинета.
В блоке «Веб-защита» выберите вкладку WAF Lite.

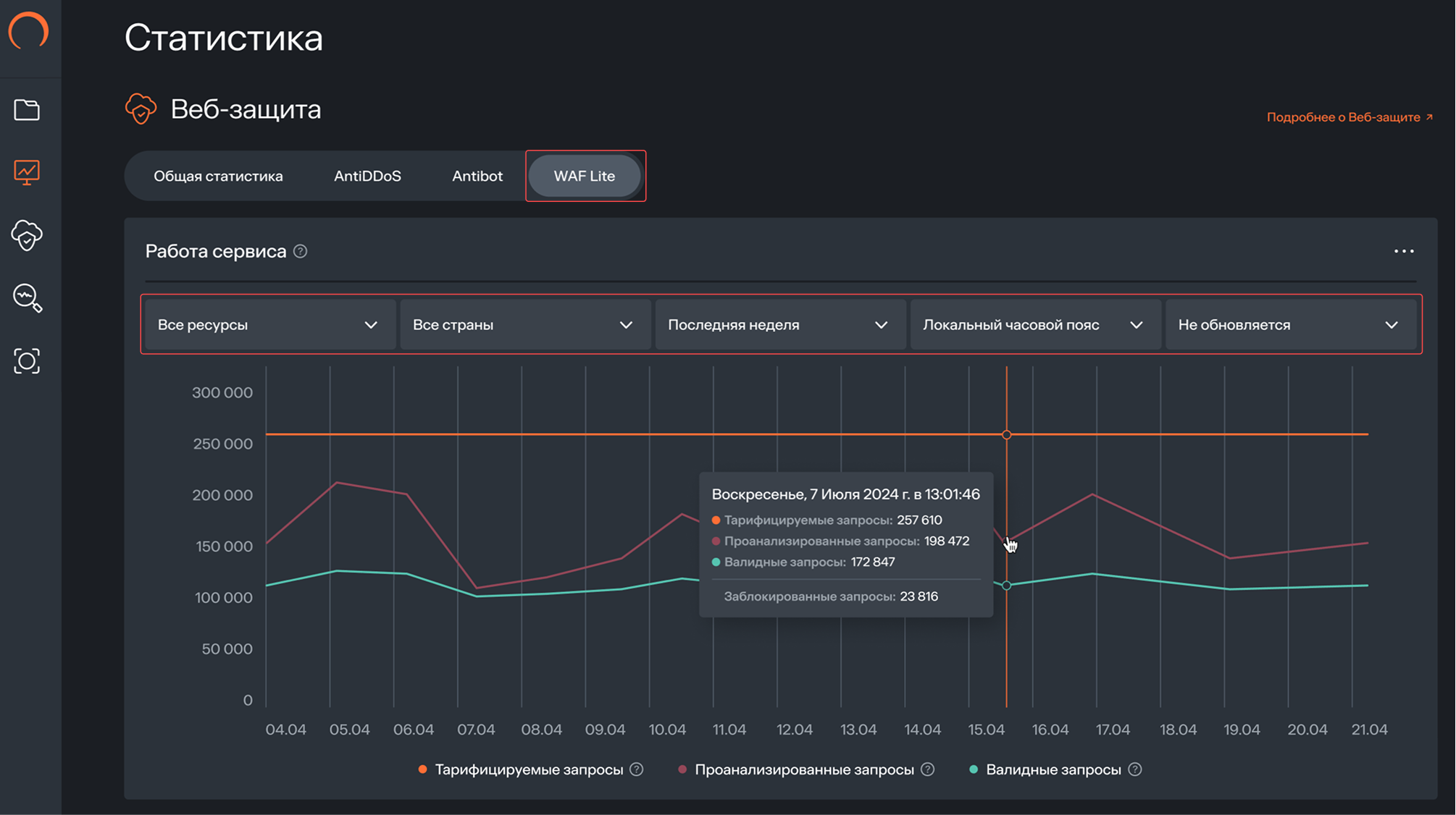
На вкладке WAF Lite доступен раздел «Работа сервиса».
Над графиком можно задать параметры отображения:
- ресурсы
- страны
- период отчёта
- часовой пояс
- частота обновления
Работа сервиса
Раздел «Работа сервиса» показывает динамику запросов, обработанных модулем WAF Lite за выбранный период. Сопоставляя количество проанализированных, валидных и заблокированных запросов, можно оценить структуру трафика и интенсивность срабатывания защитных правил.
На графике доступны показатели:
- Фактические тарифицируемые запросы — среднее количество запросов в секунду после фильтрации, определённое на основе 95-го перцентиля. Подробнее о расчёте см. в разделе «Тарификация и оплата»
- Проанализированные запросы — общее количество запросов, проверенных модулем WAF Lite
- Валидные запросы — количество запросов, допущенных к обработке
- Заблокированные запросы — количество запросов, отклонённых в результате срабатывания защитных правил

По этим данным можно определить, насколько активно модуль фильтрует запросы и соответствует ли фактическая нагрузка выбранным параметрам защиты.